长沙楼市周报 | 开福中心商住地恢复挂牌,住宅成交市场平稳运行
▶ 本周长沙无新政出台。
▶ 本周长沙六区一县仅开福中心恢复挂牌1宗小体量商住地块,无成交
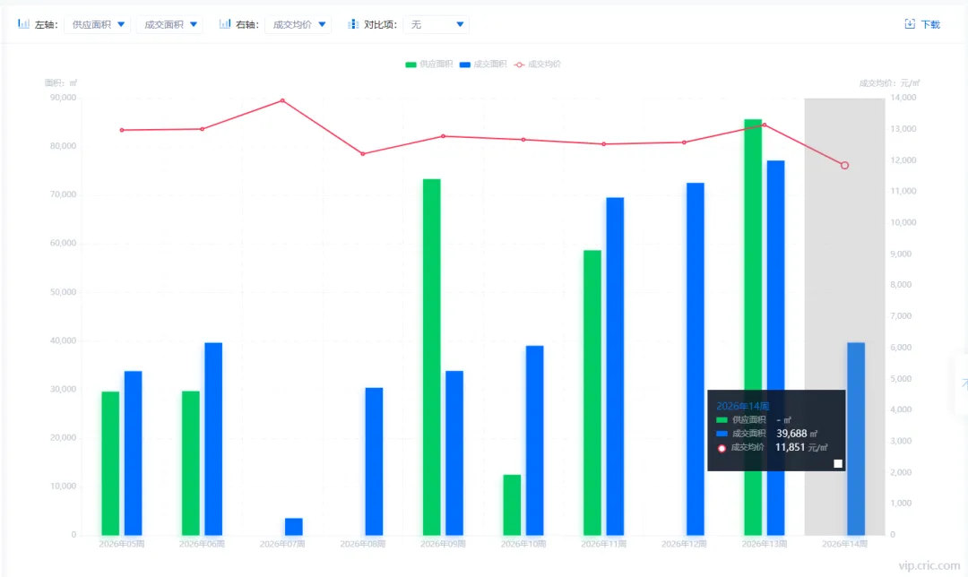
▶第14周长沙内五区(含托管区域)住宅市场无新房供应,成交3.97万方,市场平稳运行。
本周长沙土地市场无涉宅地成交,仅开福中心恢复挂牌1宗小体量商住地块,占地面积约1.41万方,容积率2.5,起始楼面价4801元/㎡。
市场数据显示,周度长沙住宅市场无新房供应,成交3.97万方,市场平稳运行。
本周长沙楼市整体呈现 “土地有序挂牌、住宅成交平稳” 的积极局面。
开福中心地块恢复挂牌,中心区域持续优质地块供应,住宅成交市场保持活跃。
特别提醒:
1、上述研究成果由克而瑞长沙分析师曾婷婷,通过人机协作综合使用克而瑞·决策专家的AI问数、AI问知、AI文章等功能撰写完成。内容仅供参考,不构成投资建议。
2、AI生成的内容(包括但不限于图片、数据、文字等),并未获得若有的相关权利方的授权,用户需确保其使用、传播(特别是商业用途)时不侵害他人享有的权益。
3. 运营方不对用户因使用内容而导致的任何直接、间接或附带后果负责。
